Embedded o11y Infrastructure
Complete observability suite included in the platform, powering resource metrics and logs in the platform UI, with a Grafana instance for operational personnel to track custom metrics.
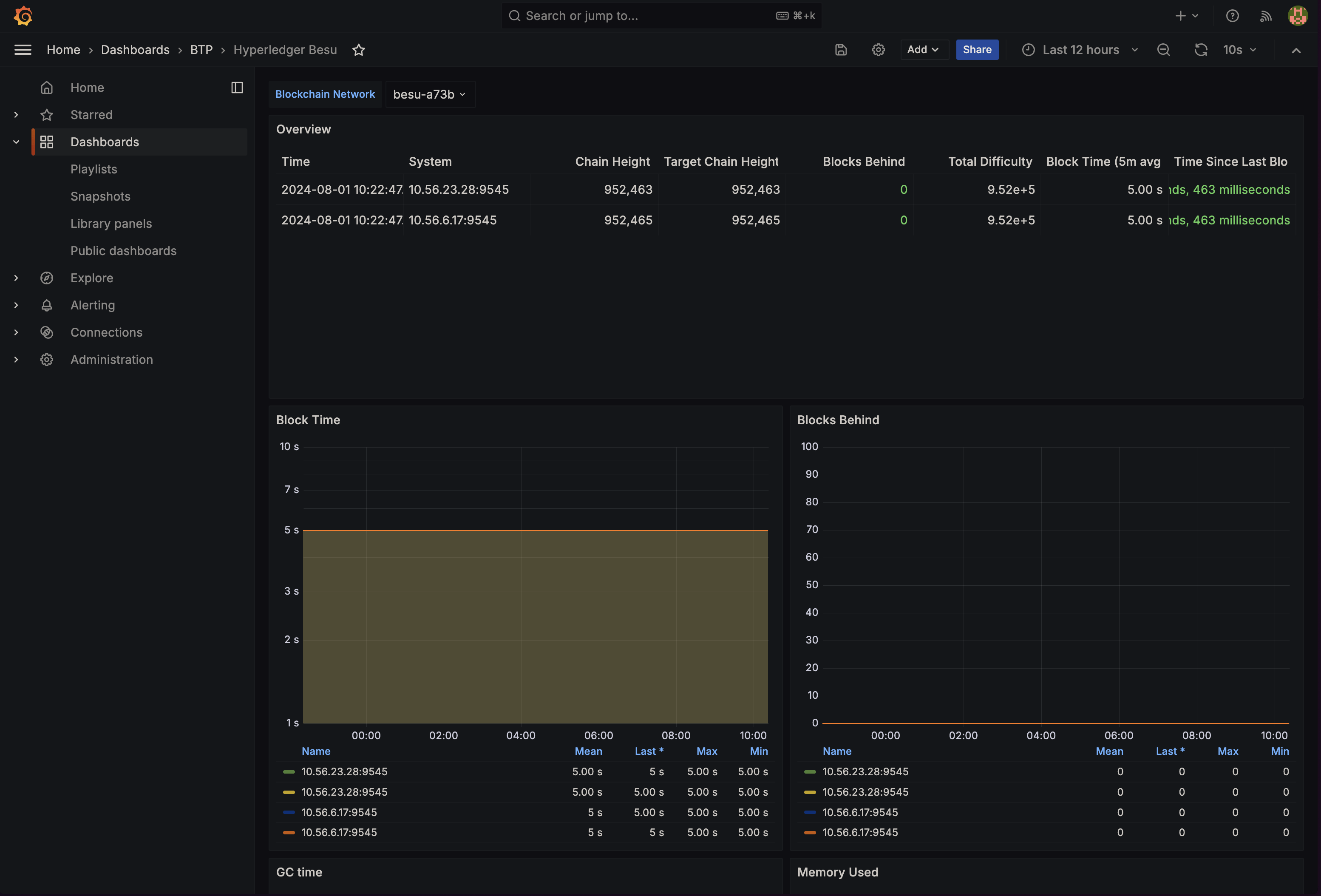
Embedded o11y infrastructure

The platform now includes a complete observability suite. It powers the resource metrics and logs in the platform UI, and includes a Grafana instance for operation personel to track any metric they wish to follow.
Hashgraph Hedera
Support for Hedera Hashgraph network, a public distributed ledger using the Hashgraph consensus algorithm, providing high throughput, low latency, and fair transaction ordering for enterprise applications.
Polygon Amoy
Support for the Polygon Amoy testnet, the replacement for Mumbai testnet, providing a sustainable and future-proof environment for building and testing on Polygon PoS.